Infra

옵저버빌리티 플랫폼으로
디지털 복원력 강화

AI 기반 Splunk 옵저버빌리티 플랫폼으로
IT 운영과 개발 조직을 현대화하세요

리더
Gartner Observability
50%
MTTR 단축
#1
Full-Stack 플랫폼

Why Observability?

기존 모니터링의 한계를 넘어, 통합 옵저버빌리티로 디지털 복원력을 강화하세요

기존 모니터링 도구는 메트릭, 트레이스, 로그가 분산되어 있어 근본 원인 분석에 시간이 오래 걸리고, 여러 도구 간 전환이 빈번합니다. 또한 샘플링으로 인한 데이터 손실과 사전 정의된 지표의 한계로 알려지지 않은 문제를 탐지하지 못합니다. 통합 옵저버빌리티 플랫폼은 Observability Cloud, IT Service Intelligence, AppDynamics를 완벽하게 통합하여 하나의 직관적인 작업 공간에서 모든 IT 운영 데이터를 통합 분석할 수 있도록 하여 IT 운영의 패러다임을 전환합니다.

Full-fidelity observability로 모니터링부터 관측, 분석까지의 전체 라이프사이클을 단일 플랫폼에서 관리함으로써 IT 운영 및 개발 팀의 생산성을 극대화하고 디지털 복원력을 강화합니다.

기존 모니터링의 핵심 한계

전통적인 모니터링 체계가 반복적으로 직면하는 4가지 리스크

  1. 01

    사전 정의된 지표의 한계

    전통적인 모니터링은 미리 정의된 메트릭에 의존하여 예상치 못한 문제나 알려지지 않은 이슈를 감지하지 못합니다.

  2. 02

    샘플링으로 인한 사각지대

    성능 오버헤드를 줄이기 위한 데이터 샘플링으로 중요한 이벤트가 누락되고, 근본 원인 분석이 부정확해집니다.

  3. 03

    분산된 도구와 데이터 사일로

    메트릭·트레이스·로그가 각기 다른 도구에 흩어져 있어 컨텍스트 전환이 잦고, 근본 원인 파악까지의 시간이 길어집니다.

  4. 04

    사후 대응 중심의 운영

    문제가 발생한 뒤 알림을 받고 대응하는 반응형 모델로는 MTTR을 줄이기 어렵고, 서비스 중단을 사전에 예방하지 못합니다.

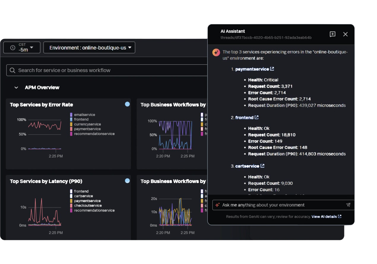
Accelerate with AI

AI Assist로 자연어 쿼리를 통해 알려지지 않은 문제도 탐색하고 분석

Full-Fidelity Visibility

NoSample™ 기술로 100% 트레이스 수집하여 모든 트랜잭션 추적

Unify Platform

메트릭, 트레이스, 로그를 자동 연관시켜 단일 화면에서 전체 시스템 분석

Predictive Analytics

AI 기반 예측 분석으로 이상 징후 사전 감지 및 서비스 중단 예방

Forrester Total Economic Impact™

통합 옵저버빌리티 플랫폼의 검증된 비즈니스 가치

Forrester 연구 결과, 통합 옵저버빌리티 플랫폼 도입 기업들이 실현한 주요 성과

359%

ROI

90%

MTTR 감소

6개월

투자 회수

$44.4M

순현재가치(NPV)

Forrester Total Economic Impact™, commissioned by Cisco, "The Total Economic Impact™ Of Cisco Full-Stack Observability", May 2024

AI Assist로 IT 운영 혁신

AI Assist의 모든 단계를 가속화하여 더 빠르고 정확한 문제 탐지, 조사, 대응

자연어 쿼리

복잡한 데이터 분석 쿼리를 자연어로 작성하거나 이해할 수 있게 하여 분석가의 역량을 강화하고 문제 해결 시간을 단축합니다

가이드 워크플로우

문제 해결 단계를 안내하고 최적의 워크플로우를 제안하여 IT 운영 및 개발 팀이 더 빠르고 정확하게 문제를 해결할 수 있도록 지원합니다

즉각적인 요약

복잡한 데이터를 AI가 자동으로 분석하고 실행 가능한 요약을 제공하여 의사결정을 가속화하고 수동 작업을 최소화합니다

옵저버빌리티 핵심 기능: AI가 가속화하는 IT 운영

모니터링, 관측, 분석의 각 단계에서 AI가 어떻게 작동하는지 확인하세요

Monitoring

Full-Fidelity로 사각지대 제거

모든 데이터 소스를 실시간으로 수집해 이상 징후를 놓치지 않고 탐지합니다.

  • NoSample™로 100% 트레이스 확보
  • AI 기반 동적 임계값 및 이상 탐지
  • OpenTelemetry·AppDynamics와 연계

Observability Cloud

끊김 없는 트레이스

NoSample™ 분산 추적으로 모든 트랜잭션을 그대로 유지해 사각지대를 제거합니다.

AI 이상 탐지

적응형 임계값

머신러닝이 정상 패턴을 학습해 사전 정의된 지표 없이도 이상 상황을 자동 탐지합니다.

AppDynamics

비즈니스 연계

성능 메트릭과 비즈니스 KPI를 연결해 영향도를 직관적으로 파악합니다.

OpenTelemetry

표준 기반 계측

300개 이상 통합을 지원하여 벤더 종속 없이 데이터를 수집합니다.

Observability

AI 기반 자동화된 분석

AI가 모든 계층의 데이터를 연관시켜 컨텍스트를 강화하고 조사 시간을 50% 줄입니다.

  • 메트릭·트레이스·로그 자동 상관관계
  • 자연어 기반 조사 가이드
  • 서비스 맵으로 의존성 시각화

자동 상관관계

데이터 사일로 제거

모든 신호를 단일 타임라인으로 정렬해 컨텍스트 전환 없이 근본 원인을 파악합니다.

AI Assist 쿼리

자연어 조사

복잡한 SPL 없이 자연어 도메인 질문으로 즉각적인 인사이트를 제공합니다.

서비스 맵 & 트레이스

의존성 시각화

AI/ML 기반 서비스 맵으로 복잡한 마이크로서비스 환경에서도 병목 지점을 바로 찾습니다.

로그 옵저버

컨텍스트 로그 분석

메트릭과 트레이스와 함께 로그를 즉시 연관시켜 데이터 사일로를 제거합니다.

Analytics

AI 기반 지능형 인시던트 관리

AI와 예측 분석을 결합해 반복적인 IT 작업을 자동화하고 대응 속도를 획기적으로 높입니다.

  • 알림 → 인시던트 자동 그룹화
  • 예측 분석으로 선제적 대응
  • 서비스 KPI와 연계한 우선순위

AI Incident

알림 노이즈 90% 감소

수천 개의 알림을 실행 가능한 인시던트로 자동 그룹화하여 팀이 중요한 위협에 집중할 수 있습니다.

예측 분석

선제적 예방

머신러닝 기반 예측으로 성능 저하를 사전에 감지하고 서비스 중단을 예방합니다.

서비스 중심 모니터링

비즈니스 영향도

서비스 지표와 KPI를 연계하여 무엇을 먼저 복구해야 하는지 명확하게 제시합니다.

동적 임계값

오탐 최소화

정상 패턴을 학습해 자동으로 임계값을 조정하고, 불필요한 알림을 줄입니다.

통합 워크플로우: AI가 연결하는 옵저버빌리티

Splunk Observability는 AI Assist가 모니터링, 관측, 분석의 모든 단계를 연결하여 문제 탐지부터 해결까지의 전체 라이프사이클을 단일 플랫폼에서 자동화합니다. AI가 데이터를 분석하고, 조사를 가속화하며, 인시던트를 자동화하여 IT 운영 및 개발 팀이 더 많은 문제를 더 빠르게 처리할 수 있도록 지원합니다.

50%

MTTR 단축

90%

알림 노이즈 감소

100%

트레이스 수집

AI 기반 통합 옵저버빌리티로
디지털 복원력 강화

Splunk Observability Cloud

애플리케이션, 인프라, 디지털 경험 모니터링을 한 곳에서 결합합니다. 제로 샘플링과 AI 지원 문제 해결을 통해 모든 메트릭, 트레이스, 로그 데이터를 사용하여 문제를 자신있게 탐지하고 조사합니다. OpenTelemetry 계측 및 내장 소비 제어를 활용하여 데이터와 비용을 더 잘 제어할 수 있습니다.

Observability Cloud

Splunk IT Service Intelligence

지능형 인시던트 관리로 평균 해결 시간을 가속화합니다. 서비스 상태, 비즈니스 메트릭 및 지원 시스템을 모니터링하는 대시보드로 KPI와 SLA를 보호합니다. 머신러닝 및 예측 분석으로 성능에 영향을 미치기 전에 문제를 예방합니다.

IT Service Intelligence

Splunk AppDynamics

성능 메트릭을 비즈니스 결과와 연관시킵니다. 런타임 환경 내부에서 애플리케이션을 보호합니다. 네트워크, ISP, API, SaaS 및 타사 서비스가 애플리케이션 사용자에게 미치는 영향을 식별합니다.

AppDynamics

Splunk Platform

확장 가능한 데이터 플랫폼으로 통합 보안, 풀스택 옵저버빌리티, 무한한 커스텀 애플리케이션을 제공합니다. 대규모 포괄적 가시성을 확보하고, 공유 도구로 탐지 및 조사를 가속화하며, 자동화된 워크플로우로 대응을 최적화합니다.

Splunk Platform
Observability Cloud
IT Service Intelligence
AppDynamics
Splunk Platform

핵심 기능

통합 옵저버빌리티를 위한 완전한 기능 세트

Full-Stack 인프라 모니터링

클라우드, 온프레미스, 하이브리드 환경 전반의 서버, 컨테이너, 네트워크를 실시간으로 모니터링

애플리케이션 성능 관리

코드 수준 가시성으로 애플리케이션 성능을 추적하고 비즈니스 영향을 측정

디지털 경험 모니터링

실제 사용자 경험을 측정하고 프론트엔드 성능 문제를 신속하게 해결

AI 기반 인시던트 관리

머신러닝으로 이벤트를 자동 상관분석하고 알림 노이즈를 90% 감소

서비스 중심 모니터링

비즈니스 서비스 KPI와 SLA를 실시간으로 추적하고 영향도 분석

통합 로그 분석

메트릭, 트레이스와 함께 로그를 자동으로 연관시켜 근본 원인 분석

NoSample™ 분산 추적

100% 트레이스 수집으로 중요한 문제를 놓치지 않고 정확한 분석

예측 분석

머신러닝 기반 예측으로 성능 저하를 사전에 감지하고 서비스 중단 예방

OpenTelemetry 네이티브

오픈 표준 기반 계측으로 벤더 종속을 방지하고 300개 이상 통합 지원

기대 효과

검증된 옵저버빌리티 성과

50%

MTTR 단축

AI 기반 근본 원인 분석

70%

알림 노이즈 감소

동적 임계값 및 ML 기반 탐지

3배

개발자 생산성

통합 플랫폼 운영

100%

트레이스 수집

NoSample™ 기술

통합 플랫폼으로 운영 효율성 극대화

인프라, 애플리케이션, 비즈니스 서비스 모니터링을 하나의 플랫폼에서 통합 운영하여 도구 간 전환 시간을 없애고 IT 운영 및 개발 팀의 생산성을 3배 향상시킵니다.

AI 기반 문제 탐지 및 예측

머신러닝 기반 이상 탐지와 예측 분석으로 서비스 중단을 사전에 예방하고 알림 노이즈를 90% 감소시킵니다.

MTTR 50% 단축

자동 상관관계 분석, AI 기반 근본 원인 파악, 가이드 워크플로우로 평균 해결 시간(MTTR)을 50% 이상 단축하고 비즈니스 영향을 최소화합니다.

비즈니스 중심 의사결정

기술 메트릭을 비즈니스 KPI와 연결하여 IT 투자의 비즈니스 가치를 정량화하고 데이터 기반 의사결정을 지원합니다.

적용 사례

다양한 산업군에서 검증된 솔루션

이커머스

글로벌 이커머스 플랫폼 성능 최적화

도입 배경

마이크로서비스 아키텍처로 전환하면서 분산 시스템의 성능 문제 파악이 어려워짐. 피크 시즌 트래픽 급증 시 서비스 중단 방지 및 사용자 경험 최적화 필요

적용 효과

  • ✓ 100% 트레이스 수집으로 모든 트랜잭션 추적
  • ✓ 페이지 로드 시간 40% 단축
  • ✓ 장애 탐지 및 해결 시간 60% 감소
  • ✓ 피크 시즌 안정적인 서비스 제공
금융권

금융기관 디지털 뱅킹 플랫폼

도입 배경

모바일 뱅킹 사용자 급증으로 애플리케이션 성능 및 가용성 모니터링 필요. 레거시 시스템과 클라우드 네이티브 서비스가 혼재된 하이브리드 환경의 통합 가시성 확보

적용 효과

  • ✓ 온프레미스-클라우드 하이브리드 환경 통합 모니터링
  • ✓ 트랜잭션 응답 시간 50% 개선
  • ✓ 서비스 가용성 99.99% 달성
  • ✓ 고객 만족도 30% 향상
SaaS

SaaS 기업 멀티테넌트 플랫폼

도입 배경

급격한 고객 증가로 인한 성능 저하 및 테넌트별 성능 격차 발생. Kubernetes 기반 마이크로서비스 환경에서 실시간 성능 모니터링 및 자동 스케일링 필요

적용 효과

  • ✓ 테넌트별 성능 격리 및 모니터링
  • ✓ 자동 스케일링으로 리소스 효율 40% 향상
  • ✓ 인시던트 대응 시간 70% 단축
  • ✓ 고객 이탈률 25% 감소
제조업

글로벌 제조기업 SAP 시스템 모니터링

도입 배경

전 세계 다수의 공장과 물류센터에서 운영되는 SAP ERP 시스템의 성능 및 가용성 모니터링 필요. 비즈니스 크리티컬 트랜잭션의 지연 및 장애로 인한 운영 중단 방지 및 근본 원인 분석 체계 구축

적용 효과

  • ✓ SAP 애플리케이션 성능 가시성 확보
  • ✓ 트랜잭션 응답 시간 45% 개선
  • ✓ SAP 시스템 가용성 99.9% 달성
  • ✓ 장애 탐지 및 해결 시간 65% 단축
  • ✓ 비즈니스 크리티컬 프로세스 안정성 향상

업계 인정

글로벌 리더십과 혁신성 인정

리더

Gartner Magic Quadrant

Observability Platforms

#1

Forrester Wave

Application Monitoring

리더

IDC MarketScape

Worldwide Observability Platforms

고객 평가

4.6/5

Gartner Peer Insights

96%

고객 만족도

통합 옵저버빌리티 플랫폼으로
IT 운영을 현대화하세요

Splunk Observability가 모든 환경에서 완전한 가시성을 제공하고
AI 기반 문제 해결로 MTTR을 50% 단축합니다

OBSERVABILITY CLOUD

Full-fidelity observability at scale

실시간 메트릭, 트레이스, 로그로 모든 환경에서 완전한 가시성을 확보하고 AI 기반 문제 해결로 신속하게 대응하세요

100%

NoSample™ 트레이스 수집

300+

사전 구축된 통합

50%

MTTR 단축

Full-fidelity observability at scale

AI 기반 인사이트 생성

AI Assist는 자연어 쿼리, 가이드 워크플로우, 즉각적인 요약, 자동화된 보고서로 수동 작업을 최소화하고 조사를 가속화하며 더 빠른 대응을 지원합니다.

AI Assist

AI 기반 인프라 모니터링

클라우드, 온프레미스, 하이브리드 환경 전반의 인프라를 실시간으로 모니터링하고 AI 기반 이상 탐지로 문제를 조기에 식별합니다.

Infrastructure Monitoring

애플리케이션 성능 모니터링

분산 추적으로 마이크로서비스 아키텍처 전반의 요청 흐름을 추적하고 병목 지점을 정확하게 식별합니다.

APM

즉각적인 시각화

사전 구축된 대시보드와 커스터마이징 가능한 차트로 시스템 상태와 성능을 실시간으로 파악합니다.

Visualization

디지털 경험 모니터링

Real User Monitoring(RUM)으로 실제 사용자 경험을 측정하고 프론트엔드 성능 문제를 신속하게 해결합니다.

RUM

로그 옵저버

메트릭 및 트레이스와 함께 로그를 자동으로 연관시켜 근본 원인을 더 빠르게 찾아내고 해결합니다.

Log Observer
AI Assist
Infrastructure Monitoring
APM
Visualization
RUM
Log Observer

핵심 기능

OpenTelemetry 네이티브

오픈 표준 기반 계측으로 벤더 종속을 방지하고 유연한 데이터 수집을 실현합니다

NoSample™ 분산 추적

100% 트레이스 수집으로 중요한 문제를 놓치지 않고 정확한 근본 원인 분석을 수행합니다

AI 기반 문제 해결

AI Assist로 자연어 쿼리, 가이드 워크플로우, 즉각적인 요약 및 자동화된 보고서 제공

고급 알림 및 탐지

머신러닝 기반 동적 임계값과 다차원 알림으로 노이즈를 줄이고 중요한 문제에 집중합니다

통합 생태계

300개 이상의 사전 구축된 통합으로 기존 도구 및 워크플로우와 원활하게 연결됩니다

로그 옵저버

메트릭 및 트레이스와 함께 로그를 자동으로 연관시켜 근본 원인을 더 빠르게 찾아내고 해결합니다

Splunk는 옵저버빌리티 분야의 글로벌 리더입니다

리더

Gartner® Magic Quadrant™
Observability Platforms

#1

Full-Stack
Observability Platform

리더

Forrester Wave™
Application Monitoring

300+

사전 구축된
통합 지원

IT SERVICE INTELLIGENCE

Intelligent IT operations at scale

AI 기반 인시던트 관리와 예측 분석으로 IT 서비스 상태를 실시간으로 모니터링하고 보호하세요

70%

MTTR 감소

90%

노이즈 감소

24/7

서비스 모니터링

Intelligent IT operations at scale

서비스 모니터링 및 인사이트

비즈니스 서비스의 상태를 실시간으로 모니터링하고 KPI 기반 대시보드로 서비스 성능을 한눈에 파악합니다.

Service Monitoring

이벤트 분석

AI 기반 이벤트 상관관계 분석으로 수천 개의 알림을 실행 가능한 인시던트로 자동 그룹화하여 노이즈를 줄입니다.

Event Analytics

적응형 임계값

머신러닝으로 정상 동작 패턴을 학습하고 동적 임계값을 자동 조정하여 오탐을 최소화합니다.

Adaptive Thresholding
Service Monitoring
Event Analytics
Adaptive Thresholding

핵심 기능

서비스 중심 모니터링

IT 인프라를 비즈니스 서비스 관점으로 매핑하여 기술적 문제가 비즈니스에 미치는 영향을 즉시 파악합니다

AI 기반 이벤트 분석

수천 개의 알림을 실행 가능한 인시던트로 자동 그룹화하여 노이즈를 줄입니다

적응형 임계값

머신러닝으로 정상 동작 패턴을 학습하고 동적 임계값을 자동 조정하여 오탐을 최소화합니다

글래스 테이블

경영진을 위한 고급 시각화 대시보드로 비즈니스 서비스 상태를 실시간으로 공유합니다

다차원 KPI

여러 데이터 소스의 메트릭을 결합하여 복잡한 비즈니스 KPI를 정의하고 추적합니다

예측 분석

과거 데이터 분석과 예측 모델링으로 미래 리소스 요구사항을 사전에 파악합니다

Splunk ITSI는 IT 운영 분야의 글로벌 리더입니다

리더

Gartner® Magic Quadrant™
AIOps Platforms

70%

MTTR
감소

90%

알림 노이즈
감소

24/7

서비스 상태
모니터링

APPDYNAMICS

Business-centric application intelligence

비즈니스 성과와 애플리케이션 성능을 연결하여 완벽한 디지털 경험을 제공하고 런타임 보안을 강화하세요

85%

문제 해결 시간 단축

60%

애플리케이션 성능 향상

24/7

비즈니스 모니터링

Business-centric application intelligence

비즈니스 성과 연계

애플리케이션 성능을 매출, 전환율, 고객 만족도 등 핵심 비즈니스 메트릭과 연결하여 우선순위를 명확히 합니다.

Business Outcomes

애플리케이션 보안

런타임 환경에서 애플리케이션을 보호하고 취약점을 실시간으로 탐지하여 보안 위험을 최소화합니다.

Secure Apps

SAP 성능 최적화

SAP 및 비SAP 시스템의 성능을 최적화하고 하이브리드 및 온프레미스 환경을 완벽하게 지원합니다.

SAP Performance

완벽한 사용자 경험

네트워크, ISP, API, SaaS, 타사 서비스가 애플리케이션 사용자에게 미치는 영향을 식별합니다.

Flawless Experience

네트워크 성능 격리

네트워크 계층의 성능 문제를 정확하게 식별하고 애플리케이션 문제와 구분하여 신속한 해결을 지원합니다.

Network Performance
Business Outcomes
Secure Apps
SAP Performance
Flawless Experience
Network Performance

핵심 기능

비즈니스 여정 매핑

고객의 디지털 여정을 추적하고 각 단계에서의 성능 문제가 비즈니스에 미치는 영향을 측정합니다

코드 수준 진단

성능 문제를 정확한 코드 라인까지 추적하여 개발자가 신속하게 문제를 해결할 수 있도록 지원합니다

런타임 애플리케이션 보안

런타임 환경에서 애플리케이션을 보호하고 실시간 위협을 탐지 및 차단합니다

데이터베이스 가시성

느린 쿼리, 대기 시간, 잠금 등 데이터베이스 성능 문제를 실시간으로 모니터링하고 최적화합니다

네트워크 성능 격리

네트워크 계층의 성능 문제를 정확하게 식별하고 애플리케이션 문제와 구분하여 신속한 해결을 지원합니다

클라우드 네이티브 지원

Kubernetes, 서버리스, 마이크로서비스 등 현대적인 클라우드 네이티브 아키텍처를 완벽하게 지원합니다

Splunk AppDynamics는 APM 분야의 글로벌 리더입니다

리더

Gartner® Magic Quadrant™
APM and Observability

85%

문제 해결 시간
단축

60%

애플리케이션 성능
향상

리더

Forrester Wave™
APM Solutions