통합 TDIR 플랫폼으로
디지털 복원력 강화
AI 기반 Splunk TDIR 플랫폼으로
보안 운영 센터를 현대화하세요
Why TDIR?
분산된 도구에 지치셨나요? 위협 탐지, 조사, 대응(TDIR)의 새로운 표준을 만나보세요
기존 보안 운영 센터(SOC)는 여러 도구가 분산되어 있어 컨텍스트 전환이 빈번하고, 워크플로우가 단절되어 있습니다. 통합 TDIR 플랫폼은 탐지(Detection), 조사(Investigation), 대응(Response)을 하나의 직관적인 작업 공간에서 처리할 수 있도록 하여 보안 운영의 패러다임을 전환합니다.
Agentic AI, SOAR, UEBA, SIEM을 완벽하게 통합한 단일 플랫폼으로 SOC 팀의 효율성을 극대화하고 디지털 복원력을 강화합니다.
Unify TDIR
탐지, 조사, 대응을 단일 플랫폼으로 통합
Reduce Tool Sprawl
여러 도구를 하나로 통합하여 복잡성 제거
Accelerate with AI
Agentic AI로 수동 작업 최소화 및 가속화
Empower the SOC
모든 SOC 구성원이 AI 기반 자동화 활용
통합 TDIR 플랫폼의 검증된 비즈니스 가치
IDC 연구 결과, 통합 TDIR 플랫폼 도입 기업들이 실현한 주요 성과
ROI
빠른 위협 식별
투자 회수
연간 비용 절감 (약 64억원)
IDC Business Value Snapshot, sponsored by Splunk, May 2025
Agentic AI로 보안 운영 혁신
TDIR의 모든 단계를 가속화하여 더 빠르고 정확한 위협 탐지, 조사, 대응
자동화된 위협 분석
악성코드 역분석, 공격 체인 추적, IOC 즉시 추출
지능형 알림 분류
알림 평가 및 우선순위 지정, 컨텍스트 자동 강화
자연어 기반 조사
자연어 쿼리, 가이드 워크플로우, 즉각적인 요약
TDIR 핵심 기능: AI가 가속화하는 보안 운영
탐지, 조사, 대응의 각 단계에서 AI가 어떻게 작동하는지 확인하세요
Detection
AI 기반 지능형 위협 탐지
모든 데이터 소스를 실시간 상관 분석해 알려지지 않은 위협까지 즉시 식별합니다.
- 위치·도메인 무관 통합 SIEM
- UEBA/ML 기반 비정상 행위 탐지
- Risk-Based Alerting으로 노이즈 90% 감소
통합 SIEM
모든 환경 가시성
온프레미스·클라우드·디바이스 데이터를 한 화면에서 관리해 컨텍스트 전환을 줄입니다.
AI/ML 탐지
UEBA 기반 행위 분석
머신러닝과 UEBA가 알려지지 않은 위협·내부자 행위를 자동 식별합니다.
Risk-Based Alerting
노이즈 필터링
사용자·자산 리스크를 기반으로 알림을 우선순위화해 진짜 위협에 집중합니다.
Threat Intelligence
실시간 인텔 연계
글로벌 인텔리전스를 자동 연계해 최신 공격에 즉시 대응합니다.
Investigation
AI 기반 자동화된 조사
Attack Analyzer와 AI Assist가 컨텍스트를 자동으로 강화해 조사 시간을 90% 단축합니다.
- 공격 체인·악성코드 자동 분석
- 자연어 기반 조사 워크플로우
- 자산·리스크 자동 연계
Attack Analyzer
AI 위협 분석
악성코드와 공격 체인을 자동 추적하고 IOC를 즉시 추출합니다.
AI Assist
자연어 조사
자연어로 복잡한 쿼리를 생성하고 요약을 제공하여 분석가의 워크플로우를 안내합니다.
컨텍스트 강화
위협 인텔 자동 연계
자산, 사용자, 인텔리전스 정보를 자동으로 결합해 조사를 가속화합니다.
자산·리스크 관리
우선순위 기반 조사
자산 중요도와 리스크 점수를 기반으로 조사 우선순위를 자동 결정합니다.
Response
SOAR 기반 지능형 자동화
SOAR와 AI 플레이북이 반복 작업을 자동화해 대응 속도를 획기적으로 단축합니다.
- 350+ 앱·2,000+ 플레이북 자동화
- 자연어 기반 AI 플레이북 생성
- Mission Control로 단일 대응 허브
SOAR Automation
워크플로우 자동화
350개 이상의 앱과 2,000+ 플레이북으로 격리·차단·알림 등을 자동 실행합니다.
AI Playbook
자연어 생성
자연어 명령만으로 플레이북을 생성·튜닝하여 모든 분석가가 자동화를 활용할 수 있습니다.
Mission Control
중앙 대응 허브
인시던트 전 과정을 한 화면에서 조정하고 우선순위를 지능적으로 관리합니다.
Compliance
규제 보고 자동화
PCI-DSS, HIPAA, GDPR 등 주요 규제 보고서와 감사 추적을 자동 생성합니다.
통합 워크플로우: AI가 연결하는 TDIR
Splunk Enterprise Security는 Agentic AI가 TDIR의 모든 단계를 연결하여 탐지부터 대응까지의 전체 라이프사이클을 단일 플랫폼에서 자동화합니다. AI가 위협을 분석하고, 조사를 가속화하며, 대응을 자동화하여 SOC 팀이 더 많은 위협을 더 빠르게 처리할 수 있도록 지원합니다.
더 많은 위협 정확 탐지
보안 효율성 향상
인시던트 해결 시간 단축
TDIR 제품 포트폴리오
통합 TDIR 플랫폼을 구성하는 핵심 제품들을 확인하세요
AI 기반 최고의 보안 플랫폼으로
분석가 피로
해소
데이터의 완전한
가시성 확보
Enterprise Security는 모든 도메인, 클라우드, 디바이스의 데이터를 위치에 관계없이 관리, 검색, 분석할 수 있도록 지원합니다. 광범위한 가시성, AI 기반 탐지, AI 기반 알림 우선순위 지정으로 SoC 팀은 진짜 위협에 집중하고 고신뢰도 알림에 신속하게 대응할 수 있습니다.
TDIR을 하나의
보안 플랫폼으로 통합
사일로와 컨텍스트 전환을 제거하는 엔드투엔드 플랫폼으로 탐지, 조사, 대응을 통합합니다. Enterprise Security는 SoC 워크플로우를 중앙화하여 탐지부터 해결까지 모든 단계를 간소화합니다 — 모두 하나의 직관적인 작업 공간에서 처리합니다.
UEBA로 내부자 위협과
제로데이 공격 탐지
Enterprise Security는 머신러닝 기반 사용자 및 엔터티 행위 분석(UEBA)을 사용하여 이상 징후와 행위 변화를 식별하므로 팀에서 손상된 계정과 자산을 완화할 수 있습니다.
SOC 전체 자동화 및
컨텍스트 강화
각 SoC 구성원이 보안 오케스트레이션, 자동화 및 대응(SOAR)과 자동 위협 강화를 활용할 수 있도록 지원합니다. 조사를 간소화하고, 대응 플랜을 사용하여 추측을 제거하며, 일관된 대응을 보장합니다.
AI 기반 워크플로우로
모든 분석가 역량 강화
모든 분석가에게 AI를 제공하여 수동 작업을 최소화하고, 조사를 가속화하며, 자연어 쿼리, 가이드 워크플로우, 즉각적인 요약, 자동화된 보고서를 사용하여 더 빠르게 대응합니다.
탐지를 자신있게 배포하여
평균 탐지 시간 단축
Detection Studio*는 엔지니어가 탐지를 원활하게 테스트, 배포, 모니터링할 수 있는 완전한 탐지 라이프사이클 경험을 제공합니다. MITRE ATT&CK® 프레임워크에 매핑되는 커버리지를 측정 및 향상하여 팀이 진화하는 TTP를 따라잡고 탐지 격차에 신속하게 조치를 취할 수 있습니다.
*Alpha 버전에서 사용 가능
기대 효과
검증된 보안 운영 성과
분석 시간 단축
자동화된 조사 워크플로우
알림 감소
Risk-Based Alerting
MTTR 단축
SOAR 기반 자동 대응
분석가 생산성
통합 플랫폼 운영
운영 효율성 극대화
SIEM, SOAR, UEBA를 하나의 플랫폼에서 운영하여 도구 간 전환 시간을 없애고 보안 팀의 생산성을 3배 향상시킵니다.
위협 탐지율 향상
AI/ML 기반 탐지와 글로벌 위협 인텔리전스로 알려지지 않은 위협까지 탐지하고 오탐을 70% 감소시킵니다.
대응 시간 단축
자동화된 플레이북과 오케스트레이션으로 평균 대응 시간(MTTR)을 50% 이상 단축하고 피해를 최소화합니다.
규제 준수 간소화
사전 구축된 컴플라이언스 리포트와 감사 추적 기능으로 규제 준수를 자동화하고 감사 대응 시간을 80% 절감합니다.
적용 사례
다양한 산업군에서 검증된 솔루션
대형 금융기관 통합 보안관제센터
도입 배경
레거시 SIEM의 성능 한계와 증가하는 보안 위협으로 차세대 보안 플랫폼 필요. 분산된 보안 도구로 인한 운영 복잡도 증가 및 규제 준수 요구사항 강화에 대응 필요
적용 효과
- ✓ 일평균 10억 건 이상의 이벤트 실시간 분석
- ✓ Risk-Based Alerting으로 알림 70% 감소
- ✓ SOAR 통합으로 대응 시간 90% 단축
- ✓ UEBA로 내부자 위협 사전 탐지
글로벌 제조사 OT/IT 통합 보안
도입 배경
IT와 OT 환경이 융합되면서 공장 자동화 시스템에 대한 사이버 위협 증가. 글로벌 거점의 보안 현황을 통합 모니터링하고 랜섬웨어 등 신종 위협에 대한 신속한 대응 체계 필요
적용 효과
- ✓ 전세계 30개 거점 통합 보안 모니터링
- ✓ OT 환경 특화 탐지 규칙으로 생산 라인 보호
- ✓ 자동화된 격리 조치로 랜섬웨어 확산 차단
- ✓ 글로벌 위협 인텔리전스 실시간 적용
정부기관 사이버 위협 대응 체계
도입 배경
국가 주요 인프라에 대한 APT 공격 증가 및 개인정보보호법 등 규제 준수 요구사항 강화. 클라우드 전환에 따른 하이브리드 환경의 통합 보안 모니터링 필요
적용 효과
- ✓ 온프레미스-클라우드 하이브리드 환경 통합 가시성
- ✓ APT 공격 패턴 자동 탐지 및 추적
- ✓ 규제 준수 리포트 자동 생성으로 감사 대응 간소화
- ✓ 기관 간 위협 정보 공유 체계 구축
업계 인정
글로벌 리더십과 혁신성 인정
Gartner Magic Quadrant
SIEM 부문 리더 선정
Forrester Wave
Security Analytics Platform
IDC MarketScape
SIEM 리더
고객 평가
Gartner Peer Insights
고객 만족도
AI 기반 통합 TDIR 플랫폼으로
보안 운영을 현대화하세요
Splunk Enterprise Security가 탐지·조사·대응을 하나로 통합하여
디지털 복원력을 강화하고 위협 대응 시간을 90% 단축합니다
시장을 선도하는 SIEM
보안 운영 전반에 걸쳐 포괄적인 가시성, 정확한 탐지, 운영 효율성을 확보하세요
알림 정확도 향상
다른 보안 솔루션 대비 ROI
보안 팀 생산성 향상
AI 기반 SIEM으로
보안 역량 강화
포괄적인 가시성 실현
Enterprise Security (ES) Essentials는 Splunk의 데이터 기반 플랫폼과 지원 AI 기능을 통해 모든 소스의 데이터를 대규모로 원활하게 수집, 정규화 및 분석하여 비교할 수 없는 포괄적인 가시성을 제공합니다.
Federated Search 및 Federated Analytics를 갖춘 보안 팀은 데이터가 어디에 있든 신속하게 인사이트를 얻을 수 있습니다.
컨텍스트를 통한 정확한 탐지 강화
기존 SIEM과 달리 Enterprise Security Essentials는 Risk-Based Alerting(RBA)을 통해 알림 볼륨을 최대 90% 대폭 감소시켜 가장 긴급한 위협에 항상 집중할 수 있도록 합니다.
통합된 위협 인텔리전스 강화로 조사를 가속화하고 추가 비용 없이 Cisco Talos 위협 인텔리전스를 활용하세요.
운영 효율성 향상
위협 탐지, 알림 분류, 위협 인텔리전스, 조사, 대응 및 케이스 관리를 단일 플랫폼에서 통합합니다.
ES Essentials를 네이티브 SOAR 및 UEBA와 함께 확장하여 팀에 가장 완벽한 AI 기반 보안 운영을 제공하세요.
핵심 기능
데이터 통합 가시성
데이터가 어디에 있든 모든 도메인, 클라우드, 디바이스의 데이터를 관리, 검색, 분석할 수 있습니다
큐레이션된 탐지 규칙
Splunk Threat Research Team이 제공하는 1,800개 이상의 MITRE 프레임워크 기반 탐지 규칙을 즉시 활용하세요
Detection Studio
탐지 규칙을 원활하게 테스트, 배포, 모니터링할 수 있는 완전한 탐지 라이프사이클 경험 제공
자동 집계 및 분류
유사한 엔터티, 누적 리스크 점수, MITRE ATT&CK 임계값 등을 기반으로 자동으로 결과를 집계합니다
Risk-Based Alerting
리스크 이벤트를 단일 리스크 인덱스로 수집하여 기존 SIEM이 놓칠 수 있는 긴급한 위협에 집중합니다
AI 기반 지원
즉각적인 조사 가이드, 간편한 쿼리 생성, 명확한 요약 및 자동화된 보고서를 제공하는 AI 어시스턴트
Splunk는 SIEM 분야의 글로벌 리더입니다
Gartner® Magic Quadrant™
SIEM 리더
Gartner® Critical Capabilities
3가지 사용 사례 모두 1위
Forrester Wave™
Security Analytics Platforms
IDC MarketScape
Worldwide SIEM
보안 오케스트레이션, 자동화 및 대응
자동화와 오케스트레이션으로 보안 운영을 간소화하고
위협 대응 시간을 획기적으로 단축하세요
자동화로 혁신을 실현하세요
보안 운영 및 워크플로우 통합
보안 운영 원활하게 통합 및 강화
Splunk SOAR는 보안 운영을 원활하게 통합하고 강화하도록 설계되었습니다. 300개 이상의 타사 도구와 연결하고 2,800개 이상의 자동화 작업을 지원하여 보안 스택을 오케스트레이션합니다.
Splunk SOAR 기능은 Splunk Enterprise Security 배포에서도 활용할 수 있어 원활하게 통합된 통합 워크플로우 경험을 제공합니다. 기존 보안 스택을 대대적으로 개편할 필요 없이 다양한 팀과 도구 전반의 복잡한 워크플로우를 간소화할 수 있습니다.
팀 역량 배가
Splunk SOAR는 환경의 다양한 도구에서 알림과 데이터를 통합하여 대응 및 자동화 프로세스를 간소화하고, 적시에 우선순위가 지정된 대응을 보장합니다.
머신러닝의 힘을 기반으로 하는 Splunk의 데이터 중심 접근 방식은 그 기능을 더욱 증폭시킵니다.
보안 패브릭 전반에 걸쳐 원활한 오케스트레이션
Splunk SOAR는 사용자가 필요에 맞게 커스터마이즈할 수 있는 플레이북으로 보안 작업을 쉽게 자동화할 수 있도록 지원합니다.
Splunk SOAR는 MITRE ATT&CK 및 D3FEND 프레임워크를 활용하고 기본 SOC 작업에 모두 정렬된 다양한 사전 구축 플레이북을 제공하여 작은 단계부터 엔드투엔드 사용 사례까지 모든 것을 자동화할 수 있도록 합니다.
핵심 기능
자동화된 플레이북
피싱 대응, 악성코드 분석, 취약점 관리 등 반복적인 보안 작업을 즉시 자동화할 수 있습니다
광범위한 통합
350개 이상의 보안 및 IT 도구와 즉시 통합하여 중앙에서 관리할 수 있습니다
케이스 관리
인시던트 생성부터 해결까지 전체 라이프사이클을 하나의 플랫폼에서 관리합니다
위협 인텔리전스 강화
자동 위협 강화로 컨텍스트를 즉시 확보하고 조사를 가속화합니다
대응 플랜
표준화된 대응 절차로 일관된 보안 운영을 보장하고 추측을 제거합니다
Mission Control
실시간 대시보드로 전체 보안 운영 현황을 한눈에 파악하고 모니터링합니다
Enterprise Security와의 완벽한 통합
Splunk SOAR는 Enterprise Security와 네이티브로 통합되어 탐지된 위협에 대한 자동 조사와 대응이 가능합니다. SOC 전체 워크플로우를 하나의 플랫폼에서 통합 관리하세요.
사용자 및 엔터티 행위 분석
머신러닝 기반 행위 분석으로 내부자 위협과
제로데이 공격을 탐지하세요
내부자 위협을 선제적으로 차단하세요
내부자 위협을 사전에 식별하고 완화
내부자 위협을 사전에 식별하고 완화
UEBA는 행위 기반 이상 탐지와 머신러닝을 사용하여 사용자 및 엔터티 행위의 미묘한 편차를 감지합니다.
계정 오용, 손상된 자격 증명, 측면 이동과 같은 내부자 위협을 조기에 식별하고 무력화할 수 있도록 지원합니다.
사용자 및 엔터티 리스크 인텔리전스로 보안 가시성 향상
UEBA는 사용자, 디바이스, 애플리케이션 전반의 행위 데이터를 집계하고 상관 관계를 분석하여 전체적인 리스크 인사이트를 제공합니다.
Entity Risk Score를 개발하여 상황 인식 인텔리전스를 제공함으로써 보안 팀이 새로운 위협에 우선순위를 정하고 효과적으로 대응할 수 있도록 지원합니다.
자동화된 위협 탐지 및 우선순위 지정으로 SOC 효율성 최적화
UEBA는 노이즈를 필터링하고 위협 점수 매기기 및 우선순위 지정을 자동화하여 알림 피로를 줄이고 SOC 워크플로우를 간소화합니다.
이를 통해 분석가는 가장 중요한 리스크에 집중하여 더 빠르고 정확한 조사 및 인시던트 대응을 수행할 수 있습니다.
핵심 기능
머신러닝 기반 분석
지도 및 비지도 학습 알고리즘으로 정상 행위 패턴을 학습하고 이상 징후를 자동으로 탐지합니다
피어 그룹 분석
유사한 역할과 책임을 가진 사용자 그룹과 비교하여 비정상적인 행위를 식별합니다
시간 기반 분석
사용자의 시간대별 활동 패턴을 분석하여 비정상적인 시간대의 접근을 탐지합니다
리스크 스코어링
사용자와 엔터티에 대한 리스크 점수를 자동으로 계산하여 우선순위를 지정합니다
지리적 이상 징후
불가능한 이동(Impossible Travel) 등 지리적으로 의심스러운 활동을 자동으로 탐지합니다
데이터 유출 탐지
비정상적인 데이터 다운로드, 대량 파일 전송 등 데이터 유출 시도를 식별합니다
Enterprise Security에 통합된 UEBA
UEBA는 Enterprise Security에 네이티브로 통합되어 모든 보안 이벤트에 행위 분석 컨텍스트를 자동으로 추가합니다. 시그니처 기반 탐지와 행위 분석을 결합하여 더욱 정확한 위협 탐지가 가능합니다.
가장 복잡한 피싱 및 악성코드 위협을
자동으로 탐지하고 분석
자동화된 위협 분석으로 조사 시간을 단축하고
보안 팀의 부담을 줄이세요
활성 위협에 대한 즉각적인 인사이트 제공
위협 분석에서 수동 작업 제거
위협 분석에서 수동 작업 제거
수동 워크플로우가 필요한 다른 분석 도구와 달리, Splunk Attack Analyzer는 공격 체인을 완전히 실행하는 데 필요한 작업을 자동으로 따라가고 수행합니다.
링크 클릭 및 팔로우, 첨부 파일 및 임베디드 파일 추출, 아카이브 처리 등을 자동으로 수행합니다.
일관되고 포괄적인 고품질 위협 분석 확보
독점 기술은 의도된 위협을 안전하게 실행하면서 분석가에게 공격 단계와 기술적 세부 사항에 대한 일관되고 포괄적인 뷰를 제공합니다.
모든 위협 분석에 대해 동일한 수준의 깊이와 정확성을 보장합니다.
엔드투엔드 위협 분석 및 대응을 위한 지능형 자동화
보안 팀이 Splunk Attack Analyzer를 Splunk SOAR와 결합하면 고유한 세계적 수준의 분석 및 대응 기능을 확보하게 됩니다.
현재 및 미래의 위협에 대응하는 데 있어 SOC를 더욱 효율적이고 효과적으로 만듭니다.
AI 기반 분석으로 악성코드 행위에 대한 즉각적인 인사이트 확보
AI 기반 악성코드 위협 리버싱 에이전트는 높은 수준의 악성코드 행위 인사이트 및 처리 권장 사항을 포함하여 위협을 즉시 요약합니다.
악성 스크립트에 대한 단계별 분석으로 분류 및 복구를 가속화합니다.
핵심 기능
피싱 분석
URL 및 도메인 평판 분석, 첨부 파일 샌드박스 실행, 자격 증명 수집 페이지 탐지
악성코드 분석
동적 및 정적 분석, 네트워크 통신 모니터링, 파일 시스템 변경 추적
위협 인텔리전스
IOC(침해 지표) 자동 추출 및 SIEM, 방화벽, EDR 등에 즉시 적용
자동 보고서
스크린샷, 네트워크 트래픽, 행위 분석 등 포렌식 수준의 상세 보고서 생성
샌드박스 환경
클라우드 기반의 격리된 환경에서 안전하게 위협을 실행하고 분석
24/7 자동화
연중무휴 자동 분석으로 수동 분석의 부담을 완전히 제거
조사 및 대응 시간 단축
Attack Analyzer는 복잡한 피싱 및 악성코드 위협을 자동으로 분석하여 보안 팀의 조사 시간을 대폭 단축합니다. 분석 결과를 즉시 위협 인텔리전스로 변환하여 조직 전체를 보호하세요.
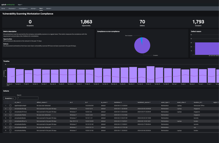
지속적인 자산 발견 및
컴플라이언스 모니터링으로 리스크 완화
조사를 가속화하고 위험 노출을 최소화하세요
자산을 지속적으로 발견하고
조사를 강화 및 가속화하며 컴플라이언스 격차를 발견하세요
포괄적이고 지속적인 자산 가시성
Splunk Asset and Risk Intelligence는 네트워크, 엔드포인트, 클라우드 및 스캐닝 도구를 포함한 여러 소스의 데이터를 상관 관계 분석하여 통합되고 지속적으로 업데이트되는 자산 및 ID 인벤토리를 제공합니다.
모든 자산과 ID를 실시간으로 추적하여 섀도우 IT와 관리되지 않는 자산까지 완벽하게 파악합니다.
정확한 자산 및 ID 컨텍스트로 보안 조사 가속화
이 솔루션은 정확한 자산 및 ID 컨텍스트를 제공하여 조사에 집중하고 단축할 수 있도록 지원합니다.
보안 팀은 누가 어떤 자산과 연관되어 있고 언제 연관되었는지 신속하게 식별할 수 있습니다.
보안 제어의 컴플라이언스 격차 발견
기본 제공 및 커스터마이즈 가능한 대시보드와 메트릭을 통해 보안 제어의 격차를 식별하고 해소하며 컴플라이언스 상태를 검증합니다.
PCI-DSS, HIPAA, ISO 27001 등 주요 규제 요구사항에 대한 준수 상태를 지속적으로 모니터링하고 보고합니다.
핵심 기능
자산 프로파일링
각 자산의 상세 정보, 소유자, 위치, 구성, 비즈니스 중요도를 자동으로 수집하고 관리합니다
취약점 우선순위 지정
CVSS 점수, 악용 가능성, 자산 중요도를 종합하여 패치 우선순위를 자동으로 결정합니다
컴플라이언스 모니터링
PCI-DSS, HIPAA, ISO 27001 등 주요 규제 요구사항에 대한 자산별 준수 상태를 지속적으로 모니터링합니다
조사 가속화
보안 이벤트 조사 시 관련 자산 정보를 즉시 제공하여 컨텍스트 파악 시간을 대폭 단축합니다
자산 관계 매핑
자산 간의 관계와 의존성을 시각화하여 보안 사고의 영향 범위를 신속하게 파악합니다
리스크 트렌드 분석
시간 경과에 따른 리스크 변화를 추적하고 보안 태세 개선 효과를 측정합니다
Enterprise Security와의 완벽한 통합
Asset and Risk Intelligence는 Enterprise Security와 네이티브로 통합되어 모든 보안 이벤트에 자산 컨텍스트를 자동으로 추가합니다. 자산 정보가 Risk-Based Alerting에 자동으로 반영되어 더욱 정확한 위협 우선순위 지정이 가능합니다.